智慧园区招商管理解决方案
在当今科技飞速发展的时代,智慧园区建设已成为推动区域经济增长与产业升级的关键力量。而其中,招商管理作为园区运营的核心环节之一,更是面临着诸多挑战与机遇。今天,我们将为您详细介绍一套全面且高效的招商管理解决方案,助力园区实现精准招商、科学管理,迈向卓越发展之路。
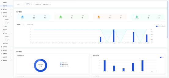
数据统计监控
精准洞察招商态势
系统实时采集并整合各类招商数据,包括潜在客户来源渠道分布、客户咨询频率与时段、招商洽谈进度及转化率等多维度信息。通过直观的可视化图表,如柱状图、折线图、饼状图等形式,将这些数据清晰呈现,使招商团队及园区管理层能够一目了然地洞察招商工作的全貌。

从潜在客户来源渠道分布数据中,可以精准判断出哪些市场推广渠道最为有效,从而为后续的资源投放提供决策依据;依据招商洽谈进度及转化率数据,能够及时发现招商流程中存在的问题环节,针对性地优化调整策略。同时,系统还设置了数据预警阈值,当关键数据指标偏离正常范围时,自动发出预警通知,确保招商工作中的潜在风险能够被及时察觉与处理,保障招商工作始终沿着健康、高效的轨道推进。
客户管理
构建全方位客户信息库
在招商工作中,深入了解客户是成功的基石。我们为客户管理提供了强大的功能支持。系统可全面收集潜在客户与已入驻企业的各类信息,从基本资料到详细的业务范围、经营状况、行业地位等。

招商团队能依据这些丰富的数据,为客户精准画像,深入分析其需求偏好与潜在合作点。招商人员据此便能有针对性地推荐园区内适配的办公场地、优惠政策以及相关产业配套服务,极大地提高招商成功率与客户满意度。
跟进记录
全程追踪,把握招商节奏
每一次与客户的沟通互动都是招商进程中的重要节点。系统的跟进记录功能,让招商人员能够详细记录与客户的每一次会面、电话沟通、邮件往来等情况。客户提出的疑问与诉求,还是下一步的跟进计划,都能清晰地在系统中呈现。

这不仅有助于招商团队内部成员之间的信息共享与协作,避免因人员变动或信息传递不畅导致的工作延误,还能为后续的招商策略调整提供宝贵的依据。通过对跟进记录的分析,我们可以洞察客户心理变化,及时发现招商过程中的问题与瓶颈,从而灵活调整谈判策略,精准把握招商节奏。
客户公海
资源共享,激发团队活力
为了充分挖掘潜在客户资源价值,我们引入了客户公海机制。在招商过程中,一些暂时未能达成合作意向或处于休眠状态的客户将被放入客户公海池。这些客户资源并非被闲置,而是面向整个招商团队开放共享。

招商团队成员可根据自身业务能力与资源优势,从公海中主动认领客户,并展开新一轮的跟进与转化工作。这一机制打破了传统招商模式中客户资源分配不均、跟进不及时等弊端,充分调动了团队成员的积极性与主动性,营造了良好的内部竞争氛围,让每一个潜在客户都有机会被重新激活,为园区招商注入源源不断的新动力。
经纪人管理
拓展招商渠道,汇聚各方力量
在招商工作中,经纪人作为连接园区与外部市场的重要桥梁。我们的后台管理系统专门设立了经纪人管理模块,对经纪人团队进行全面、高效的管理。

系统可对经纪人信息进行统一登记与备案,包括其个人资料、业务范围、业绩记录等。同时,为经纪人提供便捷的客户报备渠道,确保其能够及时将优质客户资源引入园区。园区管理层则可通过系统对经纪人的工作情况进行实时监控与评估,根据业绩表现给予相应的奖励与激励措施,充分调动经纪人的积极性,拓宽招商渠道,汇聚各方力量共同推动园区招商工作蓬勃发展。
招商情况分析
深度挖掘数据价值
基于丰富的招商数据积累,系统进一步提供强大的招商情况分析功能。通过数据挖掘与深度分析技术,对招商过程中的历史数据与实时数据进行综合分析,挖掘潜在的规律与趋势。

一方面,能够对不同产业、不同类型企业的招商效果进行评估与对比分析。分析哪些产业在园区的招商吸引力较强,哪些产业面临较大挑战,进而为园区的产业定位调整与招商策略优化提供数据支撑。另一方面,对招商团队成员的工作绩效进行量化分析,依据客户跟进数量、项目签约成功率等指标,准确评估每位成员的工作成效,为团队管理与激励机制的完善提供客观依据。此外,还可以通过对市场动态数据、竞争对手招商策略数据的分析,及时捕捉外部环境变化,使园区招商策略能够保持前瞻性与灵活性,在激烈的市场竞争中始终占据主动地位。
招商管理解决方案,通过客户管理、跟进记录、客户公海、经纪人管理等多个功能模块的协同运作,为园区招商工作打造了一个高效、智能、协同的管理平台。它不仅能够帮助园区精准定位目标客户,提升招商效率与质量,还能充分整合内外部资源,激发团队活力与创造力,在激烈的市场竞争中脱颖而出,实现可持续发展与繁荣。


闽ICP备2024055675号-1



