数据概览Data overview

展示园区当前的实时数据

汇总入驻率、出租率、收入等核心数据。

通过图表展示历史数据,帮助分析运营趋势。

空间数据spatial data

展示园区各区域的空间分布和使用情况。

实时更新办公、商业等区域的占用情况。

提供优化建议,提升空间使用效率。

记录租赁合同、租期等信息,便于管理。

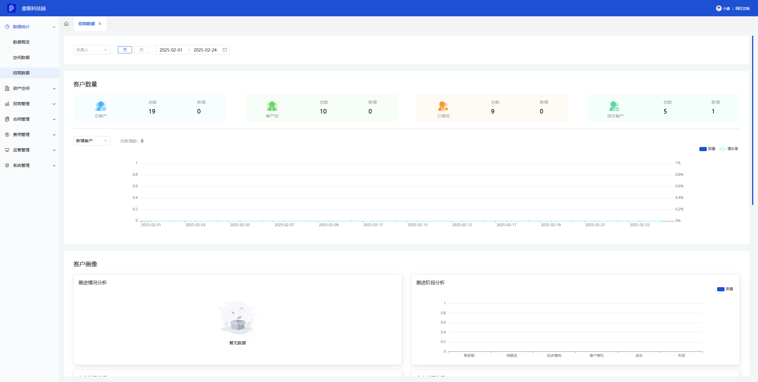
招商数据Investment promotion data

跟踪招商进展,展示各阶段的项目数量。

记录潜在客户信息,跟进招商进展。

管理招商合同,记录条款和租金等信息。

分析招商数据,生成报告,支持决策。

联系电话联系电话

183-0666-6355

客户经理客户经理
客户经理
免费试用免费试用

点击申请试用